Giải pháp ngành Bán lẻ thời trang - Quản lý toàn diện quy trình thuê ngoài sản xuất với Lark Base
Giải pháp Lark Base cho phép quản lý đồng bộ quy trình thuê ngoài sản xuất ngành thời trang – chuẩn hóa, tự động hóa, tối ưu chi phí.
Mục lục
Bài toán vận hành trong thuê ngoài sản xuất ngành thời trang
-
Phê duyệt thủ công, dễ gây tắc nghẽn: Quy trình phê duyệt mẫu, vật tư,... vẫn diễn ra rời rạc qua email, file Excel hoặc trao đổi miệng, khiến luồng công việc thiếu thống nhất, khó truy vết và dễ phát sinh chậm trễ ở nhiều bước.
-
Thiếu khả năng theo dõi tiến độ theo thời gian thực: Thiếu tầm nhìn tổng thể về trạng thái sản xuất của mỗi mã sản phẩm, mất thời gian để tìm kiếm các đơn hàng đang gặp vấn đề để giải quyết
-
Dữ liệu phân tán, báo cáo thiếu chính xác: Việc thông tin và dữ liệu rời rạc, gây khó khăn trong việc tổng hợp và báo cáo, báo cáo có thể chậm trễ, hạn chế khả năng dự báo và đưa ra các quyết định chiến lược
Chuẩn hóa quy trình thuê ngoài sản xuất ngành bán lẻ thời trang
Trong ngành thời trang, quy trình sản xuất đóng vai trò then chốt, ảnh hưởng trực tiếp đến tốc độ ra hàng, chất lượng sản phẩm và hiệu quả kinh doanh. Khi xu hướng thuê ngoài sản xuất ngày càng phổ biến, việc kiểm soát toàn bộ quy trình – từ thiết kế đến giao hàng – trở nên quan trọng hơn bao giờ hết.
Để đảm bảo vận hành trơn tru và khả năng mở rộng linh hoạt, doanh nghiệp cần một quy trình rõ ràng, đồng bộ giữa các bộ phận và nhà cung cấp.

>> Xem thêm: Hướng dẫn triển khai Lark cho các doanh nghiệp bán lẻ (Phần 1)
Giai đoạn Lập kế hoạch: Phối hợp Kinh doanh & R&D
-
Kế hoạch kinh doanh (Phòng Kinh doanh): Phòng Kinh doanh chịu trách nhiệm đưa ra các mục tiêu doanh thu, phân tích thị trường và nhu cầu khách hàng, giúp cung cấp dữ liệu chính xác và đầy đủ, làm cơ sở cho các phòng ban khác
-
Kế hoạch sản xuất & Mã sản phẩm (Phòng R&D): Dựa trên kế hoạch kinh doanh, phòng R&D sẽ phát triển ý tưởng, thiết kế và lên kế hoạch sản xuất chi tiết. Việc chuẩn hóa là tạo ra một hệ thống mã sản phẩm (SKU) thống nhất và khoa học, giúp quản lý xuyên suốt từ khâu thiết kế đến khi nhập kho
Giai đoạn Phát triển & Phê duyệt: Phối hợp R&D & Mua hàng
-
Duyệt mẫu & Tiêu chuẩn may (Phòng R&D): Phòng R&D sẽ làm việc với nhà máy để phát triển mẫu thử và đưa ra các tiêu chuẩn may, đường cắt cụ thể, từ đó tạo ra một Hồ sơ kỹ thuật (Tech Pack) chi tiết, làm "ngôn ngữ chung" để mọi bên đều hiểu rõ yêu cầu
-
Duyệt nguyên phụ liệu & Mua hàng (Phòng R&D & Mua hàng): Phòng R&D và Mua hàng sẽ phối hợp để lựa chọn và duyệt mẫu nguyên phụ liệu (vải, cúc, chỉ...) theo đúng yêu cầu. Doanh nghiệp cần thiết lập một quy trình duyệt mẫu vật lý và lưu trữ thông tin số hóa, đảm bảo nguyên liệu đầu vào đạt chuẩn trước khi sản xuất hàng loạt
Giai đoạn Sản xuất & Hoàn thiện: Phối hợp Sản xuất & QC & Kho
-
Vào chuyền (Phòng Sản xuất): Quy trình sản xuất tại nhà máy sẽ được chuẩn hóa với các công đoạn rõ ràng (cắt, may, hoàn thiện)
-
Kiểm soát chất lượng (Phòng QC & Kho): Phòng QC sẽ tiến hành kiểm tra sản phẩm theo các tiêu chuẩn đã được chuẩn hóa. Bằng cách chuẩn hóa quy trình này, doanh nghiệp có thể dễ dàng kiểm soát chất lượng đầu ra, giảm thiểu sản phẩm lỗi
-
Vào kho (Phòng QC & Kho): Sau khi sản phẩm đạt chuẩn, chúng sẽ được nhập kho. Chuẩn hóa ở bước này bao gồm quy trình kiểm đếm, phân loại và nhập liệu chính xác vào hệ thống, giúp quản lý tồn kho hiệu quả
Giải pháp số hóa toàn bộ quy trình thuê ngoài sản xuất thời trang
Hệ thống thông tin theo từng hạng mục sản xuất thời trang

Số hóa phê duyệt trong từng quy trình quản lý sản xuất
Phân quyền nhân sự phê duyệt

Thiết lập chuẩn hóa các bước phê duyệt
-
Phê duyệt Kế hoạch sản xuất
-
Phê duyệt Mẫu & Tiêu chuẩn may
-
Phê duyệt Nguyên phụ liệu
-
Phê duyệt Sản phẩm hoàn thiện
Cảnh báo & xử lý khi từ chối phê duyệt
Quản lý toàn diện tiến độ từng quy trình quản lý sản xuất
Quản lý tiến độ đơn hàng theo nhà xưởng

-
Liên hệ nhanh chóng để cập nhật tiến độ giao hàng hoặc xử lý vấn đề phát sinh
-
Đảm bảo các phòng ban luôn làm việc đúng đầu mối từ phía nhà cung cấp
-
Ghi nhận chi tiết từng đơn đặt hàng theo mã sản phẩm và mùa vụ
-
Quản lý tổng lượng hàng đã đặt từ nhiều nhà cung cấp theo từng mùa, kể cả với danh mục sản phẩm đa dạng
-
Theo dõi tiến độ giao hàng, số lượng thực tế và tình trạng từng đơn hàng
>> Xem thêm: Template Lark Base cho Ngành Bán lẻ: Ứng dụng cho từng tình huống
Quản lý tiến độ phát triển mẫu

-
Theo dõi các bước phát triển mẫu, từ mẫu thử đến mẫu đạt tiêu chuẩn cuối cùng
-
Gắn mã mẫu & mã sản phẩm để quản lý chính xác theo từng dòng sản phẩm
-
Tự động cập nhật trạng thái phê duyệt và phân quyền người kiểm duyệt
-
Cho phép đính kèm hình ảnh, tài liệu mẫu tại từng bước xét duyệt
Quản lý nguyên phụ liệu theo từng sản phẩm

-
Mỗi nguyên phụ liệu được liên kết trực tiếp với sản phẩm tương ứng, giúp theo dõi nhanh chóng và chính xác
-
Trạng thái phê duyệt của từng nguyên phụ liệu được cập nhật minh bạch trong hệ thống
Quản lý sản phẩm và luồng thông tin kỹ thuật

-
Ghi nhận đầy đủ mã sản phẩm, ngành hàng và trạng thái phê duyệt theo từng bước
-
Đính kèm file PI (Product Information) bao gồm các thông tin kỹ thuật, thiết kế, sản lượng
-
Theo dõi sản lượng theo từng giai đoạn:
-
Sản lượng Sales đặt
-
Sản lượng đặt nhà cung cấp
-
Sản lượng thực tế giao
-
Sản lượng lỗi
-
Sản lượng nhập kho
-
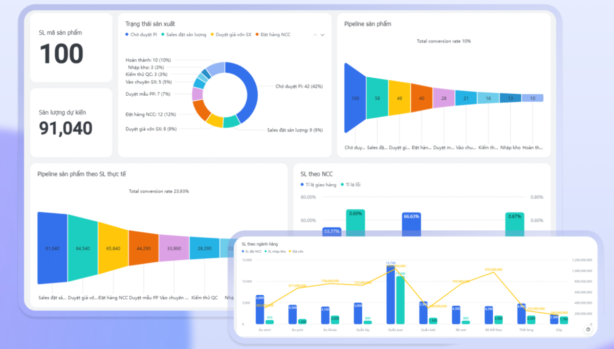
Tự động tạo và cập nhật các báo cáo trực quan

Hệ thống báo cáo được xây dựng dưới dạng dashboard trực quan, cho phép tự động tổng hợp dữ liệu theo mùa vụ, ngành hàng và nhà cung cấp, giúp ban lãnh đạo và các phòng ban nắm bắt tình hình sản xuất, tồn kho và chất lượng cung ứng một cách tức thời.
Bên cạnh đó, doanh nghiệp cũng dễ dàng tùy chỉnh các dashboard theo các hạng mục cần theo dõi & các báo cáo tự động được cập nhật theo những dữ liệu mới nhất.
Kết luận
Liên hệ với Rikkei Digital bằng cách điền form bên dưới để được tư vấn và triển khai giải pháp cho ngành Bán lẻ thời trang phù hợp nhất với nhu cầu của doanh nghiệp!